The SOTI MobiControl 2026.0 update delivers a smarter, more intuitive way to manage devices. From faster workflows to stronger security and greater control, it provides you with the features needed to simplify mobility – all from one powerful platform.
SOTI MobiControl has revolutionized Enterprise Mobility Management (EMM) by exceeding what organizations should expect from their EMM solutions. Securely and remotely manage any device or endpoint with any form factor or any operating system from unboxing to retirement. With control over your business-critical devices from a single pane of glass, you can increase worker productivity and enhance device and data security.
Let’s dive into part one of the newest features that the SOTI MobiControl 2026.0 update has to offer!
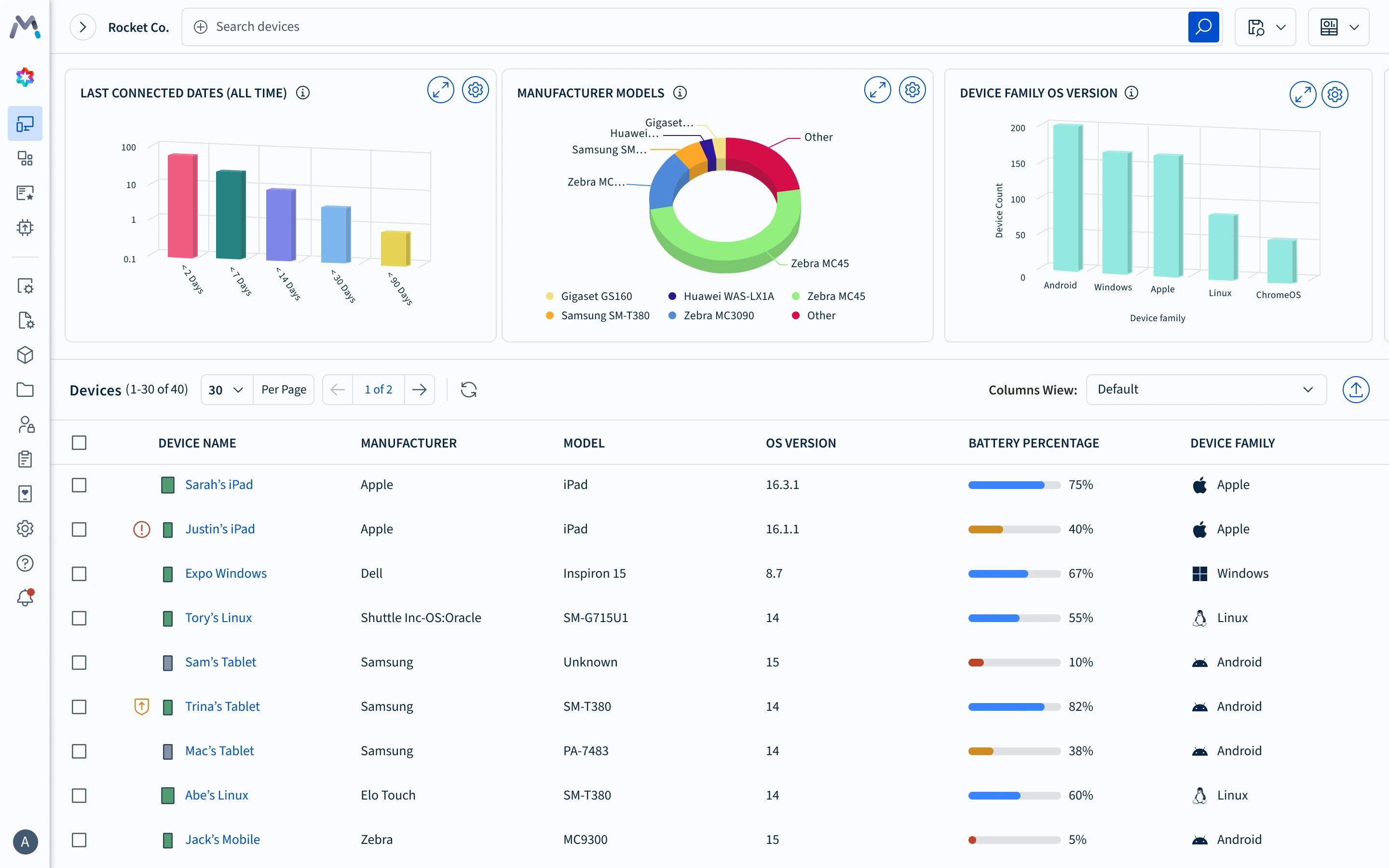
Simpler, Smarter, Sleeker: Meet the New SOTI MobiControl Interface
SOTI MobiControl has been modernized with a user-friendly interface, designed to make device management faster and more intuitive. Navigate the console effortlessly with a new streamlined layout and navigation system.
This update also introduces dark mode, giving users the flexibility to personalize their workspace with a look that suits their style and reduces eye strain.
Simplify eSIM Management on Android Devices
An eSIM (Embedded Subscriber Identity Module) acts as a digital SIM card embedded directly into a device. It delivers greater flexibility, security and sustainability compared to physical SIM cards, and the market growth reflects that: by 2030, the number of eSIM-enabled devices is projected to reach 16 billion, up 1,354.5% from 2024. It’s quickly becoming the new standard. Until now, configuring and deploying eSIMs at scale was very time-consuming and could be error prone.
With SOTI MobiControl 2026.0, you can use a centralized eSIM policy to deploy and manage eSIMs across devices running Android 15 or higher. Now you can now roll them out quickly and accurately, with centralized access and seamless cellular connectivity.
Streamline Your Android App Deployments
In 2025, the average number of apps each organization uses reached 101. With so many apps, deployments can be tedious. Configuring different app combinations and permissions, defining install behaviors and pushing updates across different device groups takes time and focus.
With SOTI MobiControl 2026.0, you can now manage all your app policies in one unified workflow. Whether your organization needs apps from Google Play, custom in-house apps or SOTI ONE apps like SOTI Surf, SOTI Hub, SOTI VPN* and SOTI Snap, deployment is faster, simpler and more consistent across your Android fleet.
*SOTI VPN is only available to Premium Plus and Enterprise Plus customers.
Deploy SOTI Snap Apps in a Snap
SOTI Snap empowers organizations to rapidly create mobile apps that digitize business processes and improve productivity. With this new integration, you can browse and deploy SOTI Snap apps – whether custom-built or an app template from the SOTI Pulse Marketplace – directly from the SOTI MobiControl console!
Explore some of our ready to use apps in this blog.
Smarter Security & Stability
Keeping devices on the right operating system (OS) version is critical for security, compliance and operational stability. However, for large, diverse device fleets, it can be a challenge.
Unlock Greater Control with Zebra LifeGuard
With the Zebra LifeGuard firmware update, you can make firmware updates efficient and reduce disruptions with specific controls:
-
Set the minimum battery level required for the update to occur (or ensure the device is charging).
-
Allow the device user to postpone the update if it’s prompted at an inconvenient time.
-
Choose whether the update runs only on Wi-Fi or on both Wi-Fi and cellular networks.
Automatically Push Upgrades on Apple Devices
You can easily schedule and enforce automatic device upgrades on iOS, iPadOS and macOS devices. This ensures all devices stay compliant, even when they are offline from the SOTI MobiControl server, without the need for manual intervention.
Prevent Downtime with Profile Change Approvals
Accidental profile changes can cause unexpected disruptions or downtime, especially when devices go down during updates. With this feature, you can prevent these issues before they happen.
Set up approval workflows for critical profile changes to maintain control, improve traceability and ensure no updates go live without proper review, keeping your operations running smoothly and securely.
This SOTI MobiControl update is all about working smarter, not harder. From faster workflows to stronger security, SOTI MobiControl 2026.0 gives you total visibility and control over your mobile operations, so your team can move faster, stay secure and focus on what matters most.
Ready to experience SOTI MobiControl 2026.0? See how valuable Enterprise Mobility Management can be by booking a discovery demo today, or explore more new features in part two of our product release blogs.




